Одним из важных видов работы в бизнесе является анализ действий и полученных результатов. Часто их итоги выводятся в виде визуальных объектов, которые помогают быстро усвоить информацию, на ее основе произвести быстрые и правильные решения действия.
Предлагается выбрать больше IT решений на https://iiii-tech.com, для комплексной и качественной работы.
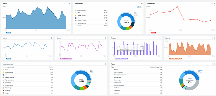
Понятие и особенности
Английский термин «дашборд» в буквальном переводе значит – приборная панель. Однако в компьютерной визуализации так обозначают визуальный инструмент, где сводится комплекс показателей, используемых в исследованиях или проведении анализа.
BI-системы являются бизнес-аналитикой, где в удобном формате представляются результаты проведенных исследований. Таким образом дашборд является частью такой системы. Данный инструмент помогает бизнесу принимать обоснованные решения, находить точки роста, оптимизировать процессы и прогнозировать результаты.
Сами панели такого типа могут компоновать набор данных из разных источников, и визуализировать их с помощью графиков, таблиц, диаграмм и других элементов. Такой вариант нацелен на руководителей или администраторов, отвечающих за конкретные бизнес-процессы или общую деятельность организации.
Среди потребителей дашбордов стоит выделить компании, работающие в финансовом менеджменте, розничной торговле, логистике, HR-аналитике. Однако инструменты такого типа могут использоваться в любом виде деятельности.
Разработка
Прежде всего требуется определиться с типом дашборда. Он может быть операционным, аналитическим, стратегическим, информационным. Далее выбирается программа, в которой создается данный инструмент визуализации.
Сам процесс состоит из следующих этапов:
- Определяются цели и задачи разработки, тип аудитории, которой будет адресован дашборд.
- Определяются источники получения данных и периодичность их сбора.
- Проектируется структура дашборда. Для этого создается макет, дающий общее представление об инструменте.
- Настраивается автоматическое обновление получаемых сведений и результатов.
- Распределяются права доступа к аналитике.
- Дашборд запускается в работу.
Действия и полученные результаты системы также подлежат периодической оценке, выявлению ее эффективности и возможных недостатков. Нужно использовать качественные и количественный критерии, и точно оценивать полученные финансовые результаты. То есть эффективность дашборда определяется в комплексе.








